Dashboard

v1.8

Welcome to the User Manual for your Dashboard. This Dashboard is designed to provide you with a comprehensive overview of important data and metrics related to your business operations. Whether you're tracking invoices, sales, permits, passports, or other essential information, this guide will help you understand how to make the most of the Dashboard's features.

 

 

    Sales

  • Today Invoices: This section displays the number and details of invoices generated today.
  • This Month Invoices: Here, you can find the total number and details of invoices generated within the current month.
  • Today Sales: This section shows the total sales revenue for the current day.
  • This Month Sales: You can see the total sales revenue for the current month in this section.
  • E - Invoicing Report

  • Today Submission: A list of active passports with relevant details.
  • This Month Submission: A list of active permits with relevant details.
  • Today Approved: This section lists expired passports with their expiration dates.
  • This Month Approved: Lists expired permits with their expiration dates.
  • FWMS

  • Active Passport: A list of active passports with relevant details.
  • Active Permit: A list of active permits with relevant details.
  • Expired Passport: This section lists expired passports with their expiration dates.
  • Expired Permit: Lists expired permits with their expiration dates.
  • Passport Expiration Days: Shows how many days until passports expire within 30, 60, or 90 days.
  • Permit Expiration Days: Displays the number of days remaining until permits expire within 30, 60, or 90 days.
  • Attendance

    The Attendance section provides real-time tracking of employee clock-in and clock-out activities. It displays key attendance metrics such as :

  • Clock In Early Employees: This section shows the number of employees who clocked in early (before the expected time).
  • Clock In Early, Clock Out Late: This section indicates employees who arrived early but left late.
  • Clock In & Out at Office: This section tracks employees who have clocked in and out from the office location.
  • Total Absent Employees:  This section displays the number of employees who are absent for the day.
  • Clock In Locations in MAP: This section provides a real-time geographical overview of employee clock-in locations using Google Maps integration. It visually represents where employees have clocked in, helping managers track attendance and verify work locations efficiently. Users can switch between Map and Satellite view, zoom in to specific locations, and view the office location marker to check attendance compliance.
  • JobSheet: This section provides information about jobs in various states: waiting, pending, completed, and the total number of jobs.
  • Support Tickets: This section provides information about support tickets in various states: waiting, processing, solved, and the total number of tickets.
  • CRM:This section provides information about customer records, including existing customers, new customers, and the total number of customers.
  • Projects:This section provides information about projects in various states: ongoing, completed, pending, and the total number of projects.
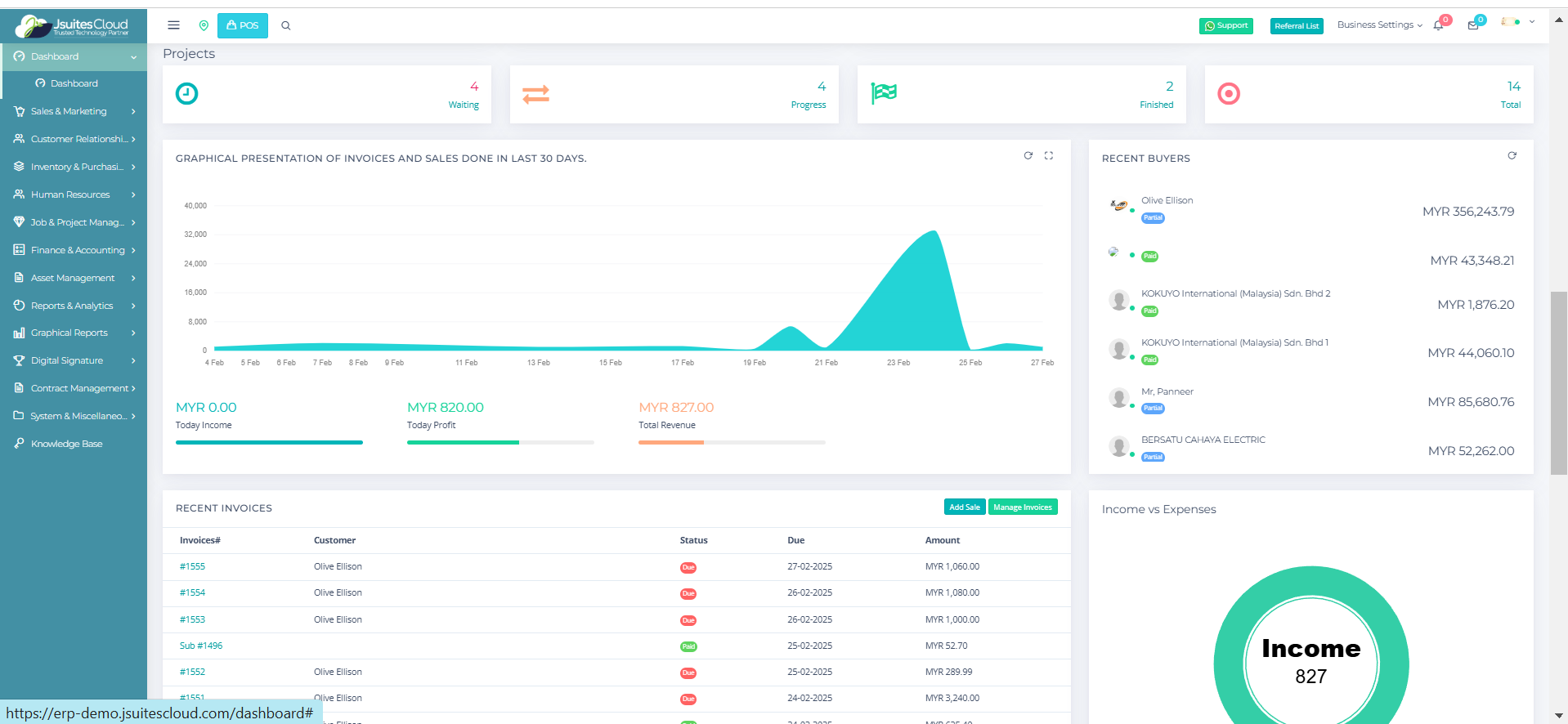
  • Graphical Presentation of Invoices and Sales: A visual representation of invoices and sales completed in the last 30 days, displaying trends over time and key financial metrics such as today's income, today's profit, and total revenue, with color-coded indicators for better insight.
  • Recent Buyers: Displays information about recent buyers.
  • Recent Invoices: Provides details of recently generated invoices.
  • Income and Expenses: Tracks income and expenses, helping you understand your financial situation.
  • Percentage of Monthly Income, Sales, and Net Income: Presents the percentage of income, sales, and net income in a clear format.
  • Graphical Presentation of Income and Expenses (Cashflow): This section offers graphical insights into income and expenses from the last 30 days.
  • Month-wise Expense for Payroll Data: Allows you to sort and view expenses related to payroll data by year and month.
  • Recent Projects: This section provides an overview of the latest projects, including their current status, progress, and key details. It helps track newly initiated, ongoing, and recently completed projects, ensuring better project management and workflow monitoring.

 

  • Navigation: Use the menu or tabs to access different sections of the Dashboard.
  • Details: Click on each section or element to get more detailed information or to perform specific actions.
  • Filters: Some sections may offer filters to refine the displayed data according to your requirements.
  • Graphs: In sections with graphical representation, hover over data points to see specific values.
  • Export: If needed, some sections may allow you to export data or reports for further analysis.

It provides real-time information and visual insights to help you make informed decisions. If you have any questions or encounter any issues while using the Dashboard, please refer to the help or support section for further assistance. Enjoy using your Dashboard to streamline your business processes and stay on top of your data.



Sales

v1.8

Quote

New Quote

To initiate the process of creating a new quotation, please make sure you have registered your client in CRM. Refer to the system documentation or page 10 for detailed instructions on client registration.

Navigate to Sales

  • Accessing the Sales Section. On the left corner (side bar) of the website, find and click on the "Sales" option.

  • Navigating to Quotes. Within the "Sales" section, locate sub-sections such as "Quotes" and "Invoices." Click on "Quotes" to proceed with creating a new quotation.

  • Creating a New Quote. Once in the "Quotes" section, locate and click on the "New Quote". This action initiates the process of adding a new quotation for the company.

Quotation Details

  • Search Client. The “Search Client” when clicked, you should see your registered client. Choose your client that you want to send the quotation to.
  • Quote Number. The "Quote Number" is automatically generated, but you can input your own unique number, ensuring it's not duplicated.
  • Reference. In the "Reference" field, input information for your reference regarding the invoice.
  • Quote Date. The "Quote Date" defaults to the current date but can be changed to a specific date of your choosing.
  • Quote Validity. "Quote Validity" represents the end date of the quote's validation period, defaulting to one month from the current date.
  • Tax. Choose the applicable tax (e.g., SST or GST) for your quotation.
  • Discount. Specify the discount percentage and whether it applies before or after tax.
  • Quote Note. Add relevant notes for the invoice in the "Quote Note" section.
  • Proposal Message. Enter a proposal message relevant to the quotation.

Item Detail

  • Item Name. Input the name of the item you are quoting.
  • Quantity. Specify the quantity of the item.
  • Rate. Enter the price of the item.
  • Tax(%). Indicate the tax percentage applicable to the item.
  • Tax. The system will automatically calculate the tax value based on the tax percentage.
  • Discount. Specify any discount applicable to the item.
  • Amount (MYR). The system will automatically calculate the total amount for the item, including tax and discount.
  • Product Description. Enter a description of the product.
  • Adding/Removing Items. Use the "Add Row" button to add new items and the "-" button to remove items as needed.

Employee and Payment Terms

  • Employee. Click on the "Employee" section to select the relevant employees involved in the quotation.
  • Payment Terms. Select the desired payment terms from the available options based on your company's template.

Total Calculation and Shipping

  • Total Tax and Total Discount. These fields are automatically calculated based on the tax and discount values entered.
  • Shipping. Input the shipping fee for items included in the invoice.
  • Grand Total (MYR). This field is automatically calculated based on all the information inputted.

Once all necessary details are entered, click the "Generate Quote" button. This action finalises the creation of the invoice with the provided information.


Manage Quotes

Navigate to Sales

  • Accessing "Sales". Begin by logging into the system and locating the "Sales" option on the sidebar.

  • Going to "Quotes" and "Manage Quotes". Within the "Sales" section, find and click on "Quotes" and then select "Manage Quotes."


Viewing and Managing Quotations

  • Table Overview. Upon entering the "Manage Quotes" page, observe the table displaying existing quotations with columns for "Quotes Number," "Customer," "Date," "Total," "Status," and "Settings."

Quote Details

  • Quotes Number. This is the identification number assigned to each quotation.
  • Customer. Displays the name of the client for whom the quotation is intended.
  • Date. Indicates the date when the quotation was created.
  • Total. Shows the grand total amount of the quotation.
  • Status. Reflects the current status of the quotation, whether it is pending, accepted, or rejected.
  • Settings. Provides options to view quotations, download the quotation, and delete the quotation.

*If you don’t see the setting at the end of the table, click on the “+” button beside the number.


View Quote Details

  • View Quote. Opens a page displaying all details of the quotation.
  • Edit Quote. Allows editing of the quotation details (available only if the quotation is pending).
  • Change Status. Enables changing the status of the quotation (Pending, Accept, or Reject).
  • Convert to Invoice. Converts the quotation to an invoice.
  • Convert to Purchase Order. Converts the quotation to a purchase order after selecting a supplier (ensure suppliers are registered).
  • Email. Allows sending an email to the client using a customizable template.
  • SMS. Enables sending an SMS to the client with a link to preview the quotation.
  • Print Quote. Provides options to print directly or save as a PDF document.
  • Preview. Directs to a full-page preview of the quotation.

  • Upload Files. Allows attaching additional files related to the quotation.

Adding New Quotation

  • Using "ADD NEW". Click on the "ADD NEW" button to initiate the creation of a new quotation, leading you to the "New Quotes" page.


Search and Navigation

  • Search by Date. Use the "Search" button to filter quotations based on the date of creation.
  • Specific Quotation Search. Enter specific details in the "Search" box to locate a particular quotation.
  • Navigation Options. Navigate through multiple pages of quotations using previous, next, or selecting a specific page number.
  • Entries per Page. Adjust the entries at the upper left to display a preferred number of quotations per page.


Exporting Data

  • Exporting to Excel. Click on the "Excel" button to export all quotation data to an Excel sheet.

Invoice

New Invoice

To initiate the process of creating a new quotation, please make sure you have registered your client in CRM. Refer to the system documentation or page 10 for detailed instructions on client registration.

Navigate to Sales

  • Accessing the Sales Section. On the left corner of the website, find and click on the "Sales"option.

  • Navigating to Invoices. Within the "Sales" section, locate sub-sections such as "Quotes" and "Invoices." Click on "Invoices" to proceed with creating a new invoice.

  • Creating a New Invoice. Once in the "Invoices" section, find and click on the "New Invoice" button to initiate the process of adding a new invoice for the company.

Invoice Detail

  • Search Clients.  The “Search Client” when clicked, you should see your registered client. Choose your client that you want to send the invoice to.
  • Invoice Number. The "Invoice Number" is automatically generated, but you can input your own unique number, ensuring it's not duplicated.
  • Reference. In the "Reference" field, input information for your reference regarding the invoice.
  • Invoice Date. The "Invoice Date" defaults to the current date but can be changed to a specific date of your choosing.
  • Invoice Due Date. "Invoice Due Date" represents the end date of the invoice's validation period, defaulting to the current date.
  • Tax. Choose the applicable tax (e.g., SST or GST) for your invoice.
  • Discount. Specify the discount percentage and whether it applies before or after tax.
  • Invoice Note. Add relevant notes for the invoice in the "Invoice Note" section.

Item Details

  • Item Name. Input the name of the item you are invoicing.
  • Quantity. Specify the quantity of the item.
  • Rate. Enter the price of the item.
  • Tax(%). Indicate the tax percentage applicable to the item.
  • Tax. The system will automatically calculate the tax value based on the tax percentage.
  • Discount. Specify any discount applicable to the item.
  • Amount (MYR). The system will automatically calculate the total amount for the item, including tax and discount.
  • Product Description. Enter a description of the product.
  • Adding/Removing Items. Use the "Add Row" button to add new items and the "-" button to remove items as needed.

Employee, and Payment Terms

  • Employee. Click on the "Employee" section to select the relevant employees involved in the invoice.
  • Payment Terms. Select the desired payment terms from the available options based on your company's template.

Total Calculation

  • Total Tax and Total Discount. These fields are automatically calculated based on the tax and discount values entered.
  • Shipping. Input the shipping fee for items included in the invoice.
  • Extra Discount. Add an overall or extra discount that will affect the overall total of the items in the invoice.
  • Grand Total (MYR). This field is automatically calculated based on all the information inputted.

Once all necessary details are entered, click the "Generate Invoice" button. This action finalises the creation of the invoice with the provided information.


Manage Invoice

  • Accessing the Sales Section. Start by finding the "Sales" option on the sidebar. Click on it to proceed.
  • Navigating to Invoices. Within the "Sales" section, locate the sub-section "Invoice" and click on "Manage Invoice."

  • Managing Invoices. Once in the "Manage Invoice" page, you will have access to a table displaying existing invoices.

Invoice Overview

  • Table of Invoices. Observe the table with columns such as "Invoice Number," "Customer," "Date," "Amount," "Payment," "Status," and "Settings.

Invoice Details

  • Invoice Number. The unique identifier assigned to each invoice.
  • Customer. Displays the name of the client for whom the invoice is intended.
  • Date. Indicates the date when the invoice was created.
  • Amount. Shows the grand total amount of the invoice.
  • Payment. Displays the amount paid by the client.
  • Status. Reflects the current status of the invoice—due, partial, or paid.
  • Settings. Provides options to view, edit, make a payment, email, SMS, print, preview, change status, cancel, and upload files related to the invoice.

*If you don’t see the setting at the end of the table, click on the “+” button beside the number.


  • View Invoice. Opens a page displaying all details of the invoice.
  • Edit Invoice. Allows editing of the invoice details (available only if the invoice is not paid).
  • Make Payment. Enables updating the invoice with the amount paid by the client.
  • Email. Allows sending an email to the client with various options such as invoice notification, payment reminder, payment received, payment overdue, and refund generated.
  • SMS. Enables sending an SMS to the client with a link to preview the invoice.
  • Print Invoice. Provides options to print directly or save as a PDF document.
  • Preview. Directs to a full-page preview of the invoice.
  • Change Status. Enables changing the status of the invoice (due, partial, or paid).
  • Cancel Invoice. Allows cancelling the invoice.

  • Upload Files. Allows attaching additional files related to the invoice.

Adding New Invoice

Using "ADD NEW". Click on the "ADD NEW" button to initiate the creation of a new invoice, leading you to the "New Invoices" page.


Search and Navigation

Search by Date. Use the "Search" button to filter invoices based on the date of creation.

Specific Invoice Search. Enter specific details in the "Search" box to locate a particular invoice.

Navigation Options. Navigate through multiple pages of invoices using previous, next, or selecting a specific page number.

Entries per Page. Adjust the entries at the upper left to display a preferred number of invoices per page.


Exporting Data

Exporting to Excel. Click on the "Excel" button to export all invoice data to an Excel sheet.


Peppol Invoice

This section displays Peppol-compliant invoices, enabling businesses to send and receive invoices securely while ensuring compliance with e-invoicing regulations and simplifying invoice management.

Navigate to Sales

  • Accessing the Sales Section. On the left corner of the website, find and click on the "Sales"option.

  • Navigating to Peppol Invoices. Within the Sales section, locate the sub-section "Invoice" and click on "Peppol Invoice" to manage Peppol-compliant invoices.

  • Invoice Number (#). A unique identifier assigned to each Peppol invoice for tracking and reference. Clicking on the invoice number allows users to view detailed invoice information.
  • Customer. Displays the name of the client or company receiving the invoice, helping in organizing and managing customer-specific invoices.
  • Sent Date. The date when the invoice was issued and sent to the recipient, ensuring accurate tracking of invoice timelines for follow-ups and compliance.
  • Amount. The total value of the invoice, including applicable taxes and charges, helping businesses monitor revenue and outstanding receivables.
  • Payment Status. Shows the amount received or pending for the issued invoice. If the payment is MYR 0.00, it indicates the invoice has not been paid.
  • Status. Indicates the current state of the invoice. The status "Due" means the invoice payment is still outstanding and requires follow-up.
  • Invoice Date Filter. Allows users to filter invoices based on a specific date range and search for invoices issued within that period.
  • Search Invoice. Enables users to quickly find invoices using keywords such as invoice number or customer name.
  • Export to Excel. Provides an option to download Peppol invoice data in Excel format for reporting and record-keeping.
  • Pagination. Allows navigation through multiple pages of invoices using the "Previous" and "Next" buttons.

Debit Notes

This section allows businesses to track and manage additional charges, corrections, or penalties applied to previous invoices. Debit invoices help adjust financial records while ensuring accurate transaction tracking.

Navigate to Sales

  • Accessing the Sales Section. On the left corner of the website, find and click on the "Sales" option.

  • Navigating to Debit Invoices. Within the Sales section, locate the sub-section "Invoice" and click on "Debit Notes" to manage debit invoices and track additional charges.

  • Invoice Number (#). A unique identifier assigned to each debit invoice for tracking and reference. Clicking on the invoice number allows users to view detailed invoice information.
  • Company. Displays the name of the company issuing the debit invoice, ensuring proper financial documentation.
  • Customer. Shows the name of the recipient of the debit invoice, helping businesses track adjustments made for specific clients.
  • Date. Indicates the date when the debit invoice was issued, ensuring accurate financial records.
  • Amount. Displays the total value of the debit invoice, including additional charges or corrections applied to the original invoice.
  • Payment Status. Shows the payment amount received or pending for the debit invoice. If the payment is MYR 0.00, it indicates that the invoice remains unpaid.
  • Status. Displays whether the debit invoice has been addressed. A status of "No" suggests that further action may be required.
  • LHDNM Status. Shows the tax compliance status of the debit invoice. A status of "Due" means the invoice requires tax reporting or further action.
  • Invoice Date Filter. Allows users to filter debit invoices based on a specific date range for better tracking of adjustments.
  • Search Invoice. Enables users to quickly locate debit invoices using keywords such as invoice number, company name, or customer name.
  • Export to Excel. Provides an option to download debit invoice data in Excel format for financial reporting and compliance tracking.
  • Pagination. Allows navigation through multiple pages of debit invoices using the "Previous" and "Next" buttons.

Credit Notes

This section allows businesses to track and manage refunds, adjustments, or discounts issued to customers for previously billed invoices. Credit notes help maintain accurate financial records and customer satisfaction.

Navigate to Sales

  • Accessing the Sales Section. On the left corner of the website, find and click on the "Sales" option.

  • Navigating to Credit Notes. Within the Sales section, locate the sub-section "Invoice" and click on "Credit Notes" to manage credit invoices.

  • Invoice Number (#). A unique identifier assigned to each credit invoice for tracking and reference. Clicking on the invoice number allows users to view detailed invoice information.
  • Company. Displays the name of the company issuing the credit invoice, ensuring proper financial documentation.
  • Customer. Shows the name of the recipient of the credit invoice, helping businesses track adjustments and refunds for specific clients.
  • Date. Indicates the date when the credit invoice was issued, ensuring accurate financial records.
  • Amount. Displays the total value of the credit invoice, representing the amount refunded or adjusted for the customer.
  • Payment Status. Shows the payment amount received or adjusted. If the payment is MYR 0.00, it means the credit note has not been applied or refunded.
  • Status. Displays whether the credit invoice has been addressed. A status of "No" suggests that further action may be required.
  • LHDNM Status. Shows the tax compliance status of the credit invoice. "Due" means the credit note requires tax reporting, while "Paid" indicates that tax obligations have been fulfilled.
  • Invoice Date Filter. Allows users to filter credit invoices based on a specific date range for better tracking of adjustments.
  • Search Invoice. Enables users to quickly locate credit invoices using keywords such as invoice number, company name, or customer name.
  • Export to Excel. Provides an option to download credit invoice data in Excel format for financial reporting and compliance tracking.
  • Pagination. Allows navigation through multiple pages of credit invoices using the "Previous" and "Next" buttons.

Refund Notes

This section allows businesses to track and manage refunds issued to customers for overpayments, returned products, or service cancellations. Refund notes help maintain accurate financial records and ensure transparency in transactions.

Navigate to Sales

  • Accessing the Sales Section. On the left corner of the website, find and click on the "Sales" option.

  • Navigating to Refund Notes. Within the Sales section, locate the sub-section "Invoice" and click on "Refund Notes" to manage refund invoices.

  • Invoice Number (#). A unique identifier assigned to each refund invoice for tracking and reference. Clicking on the invoice number allows users to view detailed refund information.
  • Company. Displays the name of the company issuing the refund invoice, ensuring proper financial documentation.
  • Customer. Shows the name of the recipient of the refund, helping businesses keep track of returned payments or adjustments for specific clients.
  • Date. Indicates the date when the refund note was issued, ensuring accurate financial records.
  • Amount. Displays the total refund amount processed for the customer, including any taxes or adjustments.
  • Payment Status. Shows whether the refund has been processed. If the payment is MYR 0.00, it means the refund is yet to be completed.
  • Status. Displays whether the refund note has been fully processed. A status of "No" suggests that further action is required.
  • LHDNM Status. Shows the tax compliance status of the refund note. "Due" means the refund note requires tax reporting or further action.
  • Invoice Date Filter. Allows users to filter refund invoices based on a specific date range for better tracking of refunds.
  • Search Invoice. Enables users to quickly locate refund invoices using keywords such as invoice number, company name, or customer name.
  • Export to Excel. Provides an option to download refund invoice data in Excel format for financial reporting and compliance tracking.
  • Pagination. Allows navigation through multiple pages of refund invoices using the "Previous" and "Next" buttons.

Self-Billed Credit Notes

This section allows businesses to generate credit notes under self-billing agreements, helping track and manage credits issued to suppliers.

Navigate to Sales

  • Accessing the Sales Section. On the left corner of the website, find and click on the "Sales" option.

  • Navigating to Self-Billed Credit Notes. Within the Sales section, locate the sub-section "Invoices" and click on "Self-Billed Credit Notes" to manage self-billed credit notes.

  • Invoice Number (#). A unique identifier assigned to each self-billed credit note for tracking and reference.
  • Company. Displays the company issuing the self-billed credit note.
  • Customer. Shows the recipient of the credit note.
  • Date. The date when the self-billed credit note was issued.
  • Amount. The total value of the credit note.
  • Payment Status. Indicates if the credit note has been adjusted.
  • LHDNM Status. Displays tax compliance information (e.g., "Due" or "Paid").
  • Export to Excel. Allows downloading credit note data in Excel format.

Self-Billed Debit Notes

This section allows businesses to track debit adjustments for self-billed transactions, ensuring proper record-keeping for payable amounts.

Navigate to Sales

  • Accessing the Sales Section. On the left corner of the website, find and click on the "Sales" option.

  • Navigating to Self-Billed Debit Notes. Within the Sales section, locate the sub-section "Invoices" and click on "Self-Billed Debit Notes" to manage self-billed debit notes.

  • Invoice Number (#). A unique identifier assigned to each self-billed debit note for tracking.
  • Company. Displays the company issuing the debit note.
  • Customer. Shows the recipient of the debit note.
  • Date. The date when the debit note was issued.
  • Amount. The total value of the debit note.
  • Payment Status. Indicates if the debit note is settled.
  • LHDNM Status. Displays tax compliance details (e.g., "Due").
  • Export to Excel. Allows downloading debit note data for financial reporting.

Self-Billed Refund Notes

This section tracks refund transactions under self-billing agreements, ensuring accurate financial adjustments and transparency.

Navigate to Sales

  • Accessing the Sales Section. On the left corner of the website, find and click on the "Sales" option.

  • Navigating to Self-Billed Debit Notes. Within the Sales section, locate the sub-section "Invoices" and click on "Self-Billed Refund Notes" to manage self-billed debit notes.

  • Invoice Number (#). A unique identifier for each self-billed refund note.
  • Company. Displays the company issuing the refund.
  • Amount. The total refund amount issued.
  • Status. Shows the current processing state.

POS Invoice

New POS Invoice

The POS (Point of Sale) Invoice system is used for processing sales transactions efficiently in a retail or restaurant environment. It allows users to select products, apply discounts, manage customer details, and complete payments seamlessly.

Navigate to Sales

  • Accessing the Sales Section. On the left corner of the website, find and click on the "Sales"option.

  • Navigating to POS Invoice. Within the Sales section, locate the sub-section "POS Invoices" and click on "New POS Invoice" to manage POS Invoice.

    New POS Invoice

  • Customer Name. Allows users to enter or select a customer. The default is set to "Walk-In" for quick transactions.
  • Product Selection. Users can browse and select products from a visual grid that displays product images and names.
  • Search Product. Enables users to search for a product by name, code, or scanning a barcode for faster selection.
  • Shipping. Displays the shipping cost if applicable. Default is "Value" with tax applied.
  • Total Tax. Shows the total tax calculated on the selected products.
  • Total Discount. Displays any discounts applied, including product-specific and extra discounts.
  • Grand Total. The final amount payable after discounts and tax calculation.
  • Employee. Shows the employee handling the transaction for tracking and accountability.
  • POS Settings. Provides additional configuration options for the POS system.
  • Coupon. Allows applying discount coupons to the transaction.
  • Draft. Enables saving the transaction as a draft before finalizing.
  • Invoice Properties. Allows modifying invoice settings before confirming the sale.
  • Payment Options. Customers can choose to pay via cash, card, or save as a draft for later payment.

Manage POS Invoice

This section allows businesses to manage Point of Sale (POS) invoices, track customer transactions, and monitor payment statuses. Users can view a list of generated POS invoices with key details such as Invoice Number, Customer, Date, Amount, and Status.

Navigate to Sales

  • Accessing the Sales Section. On the left corner of the website, find and click on the "Sales"option.

  • Navigating to POS Invoice. Within the Sales section, locate the sub-section "POS Invoices" and click on "Manage POS Invoice" to manage POS Invoice.

  • SNo. Displays the serial number for each invoice entry.
  • Invoice No. A unique identification number assigned to each POS invoice for tracking purposes.
  • Customer. Displays the name of the customer associated with the invoice. If no name is provided, it remains blank.
  • Date. Shows the date when the POS invoice was generated.
  • Amount. Displays the total amount of the transaction, including taxes and discounts.
  • Status. Indicates whether the invoice has been paid. The **"Paid"** status confirms that payment has been completed.
  • Invoice Date Filter. Users can filter POS invoices by a specific date range to locate past transactions easily.
  • Search Invoice. Enables searching for specific POS invoices using keywords like invoice number or customer name.
  • Export to Excel. Allows users to download POS invoice data in an Excel file for further reporting and analysis.
  • Pagination. Users can navigate through multiple pages of invoices using the "Previous" and "Next" buttons.

Subcriptions

New Subcriptions

The New Subscription section is used to create and manage recurring invoices for customers. It allows businesses to set up subscription billing, apply taxes, discounts, and define payment terms.

Navigate to Sales

  • Accessing the Sales Section. On the left corner of the website, find and click on the "Sales"option.

  • Navigating to Subcriptions. Within the Sales section, locate the sub-section "Subcriptions" and click on "New Subcriptions" to add Subcriptions.

  • Search Client. Allows users to search and select an existing customer using their name or mobile number.
  • Client Details. Displays customer information, ensuring the correct details are linked to the subscription.
  • Warehouse. Allows selecting the designated warehouse for product-based subscriptions.
  • Invoice Number. A unique identifier assigned to each subscription invoice.
  • Invoice Date. The date when the subscription invoice is generated.
  • Reference. Allows entering a custom reference number for tracking purposes.
  • Next Payment After. Determines the duration after which the next subscription payment is due (e.g., 7 days, 1 month).
  • Tax. Enables selecting applicable tax rates, such as SST 0%.
  • Discount. Allows applying discounts either before or after tax calculations.
  • Invoice Note. A section to add additional comments or instructions regarding the subscription.
  • Item Name & Description. Allows adding subscription products or services by name and description.
  • Quantity, Rate & Tax. Enables setting the quantity, rate per unit, and tax percentage for the subscription items.
  • Total Discount & Shipping. Displays total discount applied and shipping costs (if applicable).
  • Grand Total. Displays the final amount payable for the subscription after calculations.
  • Generate Invoice. Confirms and finalizes the subscription invoice for billing.

Subscriptions

This section allows businesses to track and manage all subscription invoices, including active, due, canceled, and recurring subscriptions. It helps monitor renewal dates, payment statuses, and subscription details.

Navigate to Subscriptions

  • Accessing the Subscriptions Section. On the left side of the website, find and click on the "Subscriptions" option.

  • Viewing Subscription Invoices. Within the "Subscriptions" section, you can see all customer subscriptions, including their status, renewal date, and payment details.

  • Subscription Number. A unique identifier for each subscription invoice.
  • Customer. Displays the name of the subscriber.
  • Renew Date. The date when the subscription is scheduled for renewal.
  • Amount. Shows the total amount for the subscription.
  • Status. Displays the payment status (Paid, Due, or Canceled).
  • Subscription Type. Indicates whether the subscription is Active or Recurring.
  • Settings. Provides options to view or delete the subscription invoice.
  • Invoice Date Filter. Allows filtering subscription invoices based on a specific date range.
  • Export to Excel. Enables downloading subscription data for financial reporting.
  • Pagination. Allows navigation through multiple pages of subscription invoices.

Credit Notes

This section allows businesses to manage and track customer credit notes, issued for refunds, adjustments, or canceled transactions. Users can view the details of credit notes, including status, amount, and customer information.

Navigate to Credit Notes

  • Accessing the Sales Section. On the left side of the website, find and click on the "Sales" option.

  • Navigating to Credit Notes. Within the "Invoices" section, click on "Credit Notes" to view and manage customer credit notes.

  • Order Number. A unique identifier assigned to each credit note.
  • Customer. Displays the name of the customer receiving the credit note.
  • Date. The date when the credit note was issued.
  • Amount. Shows the total amount credited to the customer.
  • Status. Displays the credit note status (Canceled, Accepted, or Partial).
  • Settings. Provides options to view, download, or delete the credit note.
  • Invoice Date Filter. Allows filtering credit notes by date for better tracking.
  • Export to Excel. Enables downloading credit note data for reporting and compliance tracking.
  • Pagination. Allows navigation through multiple pages of credit notes.

Upload E-Invoices

This section allows businesses to upload bulk electronic invoices using an Excel sheet. Users can select the invoice type, date, and customer, then upload the invoice file for processing.

Navigate to Upload E-Invoices

  • Accessing the Sales Section. On the left side of the website, click on the "Sales" option.

  • Navigating to Bulk Invoices. Within the "Invoices" section, click on "Bulk E-Invoices" to access e-invoice upload functionality.

  • Navigating to Upload E-Invoices. Inside the "Bulk E-Invoices" section, click on "Upload E-Invoices" to start uploading invoice files.

  • Select Invoice Type. Users can choose the type of invoice they want to upload from the dropdown menu.
  • Select Date. Allows users to choose the date for the invoice upload.
  • Customer. Displays the customer’s name, ensuring the correct invoice is assigned to the right recipient.
  • File Input. Users can select and upload an Excel file containing invoice data.
  • Download E-Invoice Excel Template. Provides a downloadable template to ensure correct invoice formatting before upload.
  • Upload Sheet. Click the "Upload Sheet" button to process the uploaded e-invoice.

Uploaded E-Invoices

This section displays a list of all uploaded electronic invoices, including details such as user name, uploaded date, and file path. Users can search for specific uploaded invoices and track their status.

Navigate to Uploaded E-Invoices

  • Accessing the Sales Section. On the left side of the website, click on the "Sales" option.

  • Navigating to Bulk Invoices. Within the "Invoices" section, click on "Bulk E-Invoices" to access e-invoice management.

  • Navigating to Uploaded E-Invoices. Inside the "Bulk E-Invoices" section, click on "Uploaded E-Invoices" to view the list of uploaded invoice files.
  • User Name. Displays the name of the user who uploaded the invoice file.
  • Uploaded Date. Shows the date and time when the invoice file was uploaded.
  • File Path. Lists the filename of the uploaded invoice, allowing users to track and access specific invoice records.
  • Search Bar. Enables users to search for specific uploaded invoices using keywords.
  • Pagination. Allows navigation through multiple pages of uploaded invoices using the "Previous" and "Next" buttons.

E-Invoices list

The E-Invoices List section provides a comprehensive view of all processed electronic invoices within the system. It includes essential details such as Invoice Number, Company Name, Customer Name, Invoice Date, Invoice Type, Amount, Payment Status, and LHDNM Submission Status. Users can efficiently search, track, and monitor their invoices using the available filtering and pagination features.

  • Navigating to E-Invoices List. Inside the "Bulk E-Invoices" section, click on "E-Invoices List" to view all e-invoices processed within the system.
  • Invoice No. Displays the unique invoice number assigned to each e-invoice.
  • Company. Shows the name of the company issuing the invoice.
  • Customer. Displays the name of the customer associated with the invoice.
  • Invoice Date. Shows the date the invoice was issued.
  • Invoice Type. Indicates whether the document is an "Invoice," "Credit Note," "Debit Note," or other self-billing document.
  • Amount. Displays the total value of the invoice.
  • Payment. Shows the payment received against the invoice.
  • Status. Displays the invoice payment status such as "Paid," "Partial," or "Due."
  • LHDNM Status. Indicates whether the invoice has been submitted to the tax authority.
  • Search Bar. Enables users to find specific invoices using keywords like invoice number, company name, or customer name.
  • Pagination. Allows navigation through multiple pages of e-invoices using "Previous" and "Next" buttons.


Inventory & Purchasing

v1.8

The Inventory & Purchasing module enables businesses to efficiently manage stock, warehouses, purchases, and product labeling. Users can track stock levels, update product details, transfer stock between warehouses, and generate detailed inventory reports.

Items Manager

The **Items Manager** provides an overview of all available products, allowing users to add, manage, and categorize items for better stock management.

  • New Product – Add new items by entering essential product details such as name, description, price, and quantity.
  • Manage Products – View, edit, print, and delete product entries. Generate reports related to inventory stock.
  • Product Categories – Organize products into categories based on their type, brand, or other relevant classifications.

Product Label

The **Product Label** section enables businesses to generate and print barcode labels for inventory tracking.

  • Custom Label – Create custom labels by inserting product details. Customize label size as per requirement.
  • Standard Label – Generate standard labels that include warehouse and product details. Print barcode labels for stock management.

Warehouses

The **Warehouses** section manages multiple storage locations, ensuring proper distribution and stock tracking across different warehouses.

  • View a list of **all warehouses** and their associated products, stock quantity, and valuation.
  • Perform **warehouse-specific actions** such as viewing, editing, deleting, and generating reports.

Stock Transfer

**Stock Transfer** allows businesses to move stock between different warehouse locations, ensuring balanced inventory distribution.

Product Details

**Product Details** provides comprehensive information about each product in the inventory, including specifications, stock levels, and pricing.

Product Expiry

This feature helps track **expiry dates** for perishable and time-sensitive items, ensuring timely sales and preventing waste.

Stock Balance

**Stock Balance** allows businesses to monitor current stock levels, ensuring an optimal supply of products without overstocking or running out.

Detailed Product Expiry List

The **Detailed Product Expiry List** module helps businesses monitor product expiration dates, ensuring timely stock rotation and reducing wastage.

  • Search & Filter – Users can filter products by **Product Code, Category, Expiry Start Date, and Expiry End Date** to find relevant items.
  • Product Information – Displays **Product Code, Product Category, Product Name, Delivery Order (DO) Date, and Expiry Date** for easy tracking.
  • Pagination & Sorting – Users can **navigate through multiple pages** of product expiry records and sort data for better management.

Purchasing

The **Purchasing** module helps businesses manage supplier orders, track incoming stock, and maintain accurate purchasing records.

Suppliers

New Supplier

The **New Supplier** feature enables users to add supplier details to the system. The form includes fields for essential supplier information such as:

  • Name – The supplier’s full name.
  • Company – The company associated with the supplier.
  • Phone – Contact number of the supplier.
  • Email – Official email address for communication.
  • Address – Supplier’s registered address.
  • City, Region, Country – Location details for precise supplier identification.
  • PostBox – Additional address details.
  • TAX ID – Supplier’s tax identification number for invoicing.
  • BRN No – Business registration number.

Manage Suppliers

The **Manage Suppliers** feature provides a centralized list of all registered suppliers, allowing users to view, edit, and manage supplier details.

  • Search & Filter – Users can quickly search for a supplier using the search bar.
  • Supplier List – Displays key details such as name, address, email, phone number.
  • Actions – Options to **View** (detailed supplier info), **Edit**, and **Delete** supplier records.
  • Pagination – Users can navigate through multiple pages of supplier records efficiently.

Purchase Order

  • New Purchase Order – Generate purchase orders for suppliers with details such as **supplier name, date, discounts, and reference numbers**.
  • Manage Orders – View and manage the **list of purchase orders**, including settings to **view, download, and delete orders**.

New Order

The **New Order** submodule allows users to create and manage purchase orders for suppliers efficiently.

  • Bill From – Select or add a new supplier from the system to initiate a purchase order.
  • Search Supplier – Look up existing suppliers by name or contact information.
  • Order Details – Enter order-related details such as warehouse, reference number, and order due date.
  • Item Entry – Add products to the order, specifying quantity, rate, tax, and applicable discounts.
  • Payment Terms – Define terms and conditions related to the purchase order.
  • Generate Order – Confirm and create the purchase order.

Manage Orders

The **Manage Orders** section provides a detailed list of all purchase orders, including supplier details, date, amount, and status.

  • Order List – Displays a table of purchase orders with essential details such as order number, supplier, date, and amount.
  • Status Tracking – Monitor order statuses such as **Pending**, **Approved**, or **Cancelled**.
  • Order Actions – Users can **View, Edit, or Delete** orders as needed.
  • Search & Filter – Filter purchase orders by date, supplier, or status.
  • Export Orders – Download order data in Excel format.

Supplier DO (Delivery Order)

  • Supplier Deliveries – Track incoming deliveries from suppliers and **match them with purchase orders**.
  • Delivery Confirmation – Verify received stock, update inventory levels, and mark deliveries as **completed or pending**.

Manage Delivery Order

The **Manage Delivery Order** submodule provides a list of **Delivery Orders (DO)** from suppliers, allowing users to track deliveries and manage supplier transactions efficiently.

  • Search & Filter – Allows users to search DOs by **Purchase Order/DO number**, **Status**, and **Date range**.
  • Delivery Order List – Displays the DO list, including:
    • **Delivery Order ID** – Unique ID for each delivery order.
    • **Purchase Order No** – Associated purchase order number.
    • **Total Items** – Total number of items in the DO.
    • **Delivered Items** – Number of items successfully delivered.
    • **Balance Items** – Remaining items yet to be delivered.
    • **Status** – Indicates whether the DO is **Completed**, **Pending**, or **In Progress**.
    • **Total DO** – Total number of delivery orders for the purchase order.
    • **Created Date** – Date when the DO was generated.
  • DO Actions – Users can perform actions such as:
    • **Edit** – Modify details of the DO.
    • **Return** – Process a return request for the supplier.

Customer DO (Delivery Order)

  • Customer Shipments – Manage **outgoing deliveries to customers**, ensuring accurate and timely shipments.
  • Tracking & Status – Monitor the status of customer deliveries, including **pending, shipped, and completed** statuses.

Create Delivery Order

The **Create Delivery Order** module allows businesses to generate delivery orders for customers by specifying invoice details, items, and other relevant shipping information.

  • Invoice Number – Select the invoice number from the list of previously created invoices.
  • Customer Information – Search for the customer and automatically fetch their details.
  • Item Details – Add product details, including **item name, quantity, rate, and applicable taxes**.
  • Discounts & Taxes – Apply discounts and taxes as per the invoice settings.
  • Generate DO – Once all details are entered, generate the **Delivery Order** for shipment.

Manage Delivery Order

The **Manage Delivery Order** module provides a detailed list of all created delivery orders. Users can **edit, return, send to delivery, or cancel** delivery orders.

  • Delivery Order ID – Unique identifier for each delivery order.
  • Invoice Number – Links the delivery order to a specific invoice.
  • Total Items – Displays the total quantity of items in the order.
  • Delivered Items – Tracks how many items have been delivered.
  • Balance Items – Displays the remaining items yet to be delivered.
  • Status – Shows the current status (**Partial, Completed, or Pending**).
  • Actions – Options to **Edit, Return, Send to Delivery, or Cancel** an order.

Stock Return

  • Supplier Returns – Manage and track **returned stock to suppliers** due to defects or excess orders.
  • Customer Returns – Record and handle **customer returns**, ensuring proper refund or replacement processes.

Supplier Records

The **Supplier Records** section provides a list of supplier returns, allowing businesses to track return orders based on supplier details, date, amount, and status.

  • Order # – Unique identifier for each return order.
  • Supplier – Displays the supplier name associated with the return.
  • Date – The date when the return was recorded.
  • Amount – The monetary value of the returned items.
  • Status – Indicates if the return is pending, completed, or canceled.
  • Settings – Options to view return details.

Customer Records

The **Customer Records** section logs customer return requests, allowing businesses to manage stock that is returned by customers.

  • Order # – Unique identifier for each customer return request.
  • Customer – The customer who returned the product.
  • Date – The date of the return request.
  • Amount – The total value of the returned products.
  • Status – The status of the return (e.g., pending, partial, completed).
  • Settings – Options to view and manage customer returns.

JobSheet

v1.8

Task Manager

Create New Task

  • Accessing a JobSheet. Begin by navigating to the JobSheet section. On the left side of the page, find the sidebar and click on "JobSheet."
  • Navigating to Task Manager. Within the JobSheet, you will find two sub-menus: "Task Manager" and "My Task." Click on "Task Manager" to proceed.
  • Creating a Task. Once in Task Manager, locate and click on the "Create Task" sub-menu to initiate the process of adding a new task.

Creating a New Task

  • Accessing Create Task. In the "Create Task" section, you will find the "ADD NEW TASK" page where you can input information related to the task.

Adding Task Information

  • Title. Input a descriptive title for the task in the "Title" field.
  • Description. Provide a detailed description of the task in the "Description" field.
  • Search Client. Click on the "Search Client" option to find and select a client that you have previously registered.
  • Customer Name and Location. Once a client is selected, the "Customer Name" and "Location" fields will automatically populate.
  • Date. Specify the starting date of the task in the "Date" field.
  • Time. Enter the time at which the task is scheduled to start.
  • SLA Time Frame. Define the duration of the task using the "SLA Time Frame" field.
  • Document Upload. Attach any relevant files or documents related to the task in the "Document" section.
  • Invoice. If there is an associated invoice for the task, tick the "Invoice" box.


View Task

  • Accessing a JobSheet. Start by navigating to the JobSheet section. Locate and click on the "Job Sheet" option in the sidebar.
  • Navigating to Task Manager. After clicking on the Job Sheet, a dropdown menu will appear. Choose "Task Manager" from the options available.
  • View Tasks. Within the Task Manager, click on "View Task" to proceed.


Viewing Tasks

  • View Task Page. In the View Task page, observe the task table and a diagram illustrating the distribution of tasks across waiting, pending, complete lists, and the total number of tasks.
  • Task Table. The table includes task number, subject, task creation date and time, status, assigned employee, end time, and action buttons for viewing, editing, and deleting tasks.
  • Task Diagram. A visual representation of tasks categorised as waiting, pending, complete, and the overall total.
  • Searching Tasks. In the View Task page, utilise the Search box on the right side to find specific tasks.
  • Navigation Options. Navigate through tasks by using options like previous, next, or selecting a specific page number.
  • Task Entries per Page. Customise the number of tasks displayed per page by adjusting the entries at the upper left.

Task Details and Actions

  • Task Number. A unique identifier assigned to each task.
  • Subject. A brief description or title of the task.
  • Task Created On. The date and time when the task was created.
  • Status. Indicates the current status of the task.
  • Assigned To. Displays the name of the employee assigned to the task.
  • End Time. Shows the expected end date and time of the task.
  • Actions. Buttons provide options to view, edit, and delete the task.
  • View Task. Opens a page displaying detailed information about the task.
  • Edit Task. Directs a page similar to the Create Task page with pre-filled information for editing.
  • Delete Task. Allows deletion of the task.

Viewing and Editing Task Details

  • Task Details Page. Clicking on the "View Task" button opens a page displaying detailed information about the task.

  • Changing Task Status. Change the status of the task to options like Complete, Pending, Unassigned, Work in Progress, Close, ReOpen, and ReAssign.
  • Adding Remarks. Input remarks to provide additional context for the change in task status.
  • Adding Your Response. Use the reply box to input your response to the task.
  • Attaching Files. Attach relevant files related to the task.
  • Updating the Task. Click on the "Update" button at the bottom of the page to save and apply changes to the task.

Editing a Task

  • Activity Section. Clicking the "Edit" button in the Activity section of the View Task page redirects to a page where task details can be edited.
  • Edit Task Page. This page resembles the Create Task page, allowing the user to edit any information related to the task.


Reports

  • Accessing a JobSheet. Begin by locating and clicking on "Job Sheet" in the sidebar of the application.
  • Navigating to Task Manager. Within the Job Sheet section, navigate to "Task Manager."
  • Accessing Reports. Click on "Reports" within the Task Manager section to access the Reports page.

Reports Page.

Upon entering the Reports page, you will find various options for searching and managing task data.

  • Search Options. On the top of the page, you will find search options to filter and find specific task reports.
  • Employee. Search for tasks based on assigned employees. Ensure employees are registered in the HRM section (refer to HRM on page 20 for details).
  • Status. Filter tasks by status, including Pending, Work in Progress, Complete, or Unassigned.
  • Start Date and End Date. Specify the start and end dates to narrow down the task reports within a particular time frame.
  • View Task Table. Beneath the search options, a table displays task details, including Subject, Added, Created At (date and time of creation), and Status.
  • Search Functionality. Utilise the "Search" box on the right side to locate specific tasks based on keywords.
  • Navigation Options. Navigate through the task reports by using options like previous, next, or selecting a specific page number.
  • Entries per Page. Customise the number of task reports displayed per page by adjusting the entries at the upper left.
  • Exporting Task Data. Export all task data into an Excel sheet by clicking on the "Excel" button located beside the entries per page setting.

My Task

Task List

  • Accessing a JobSheet. Start by locating and clicking on "Job Sheet" in the sidebar of the application.
  • Navigating to My Task. Within the Job Sheet section, navigate to "My Task."
  • Accessing Task List. Click on "Task List" to access the page displaying tasks assigned to you.


Task List Page. Upon entering the Task List page, you will find a summary diagram and a table displaying tasks assigned to you.

  • Diagram Overview. At the top of the page, a diagram provides an overview of tasks categorised as Waiting, Pending, Completed, and the total number of tasks assigned to you.
  • Task Table. Beneath the diagram, a table displays task details including task number, subject, added date, status, and available actions.
  • Task Details. The task details include the number of tasks, subject, date added, status, and action.
  • Task Action. The action column includes a "View" button for accessing detailed task information.

Task Detail Page. Clicking the "View" button opens a detailed task page where you can perform various actions.

  • Changing Task Status. Click the "Change Status" button to update the task status. A popup card will appear, allowing you to mark the status as Pending, Complete, Unassigned, or Work in Progress. Click "Change Status" to confirm the update.
  • Your Response. Use the "Your Response" section to input your comments or responses regarding the task.
  • Attach Files. The "Attach" section allows you to upload and attach files related to the task.
  • Updating the Task. Click the "Update" button at the bottom of the page to save and apply changes to the task.
  • Searching Tasks. Utilise the "Search" box on the right side to find specific tasks based on keywords.
  • Navigation Options. Navigate through tasks by using options like previous, next, or selecting a specific page number.
  • Entries per Page. Customise the number of tasks displayed per page by adjusting the entries at the upper left.

JobSheet KPI Report

The JobSheet KPI Report allows businesses to track the performance and productivity of employees based on assigned jobs. This report provides insights into job completion rates, pending tasks, assigned hours, and overall work efficiency.

Navigate to JobSheet KPI Report

  • Accessing the Job & Project Manager Section. On the left sidebar, click on "Job & Project Manager" to access job-related functionalities.

  • Navigating to JobSheet. Within the Job & Project Manager section, click on "Job Sheet" to view job-related activities.
  • Navigating to JobSheet KPI Report. Inside the "Job Sheet" section, click on "JobSheet KPI" to generate performance reports.

  • Select Employee. Enter an employee's name to filter the report by a specific staff member.
  • Select Customer. Allows searching by customer or company name to view job performance for a specific client.
  • Select Job ID / DO. Enables filtering of reports based on a specific job ID or delivery order number.
  • Select Date Range. Users can define a specific period to generate KPI reports for jobs completed within that timeframe.
  • Search Button. Once filters are set, clicking "Search" will generate the KPI report.
  • Download Report. Users can export the KPI report for further analysis.
  • Job KPI Metrics. Displays key performance indicators such as assigned tasks, pending tasks, completion rate, duration, and final remarks.

Delivery Job Sheet Report

The Delivery Job Sheet Report provides a detailed overview of all delivery-related job sheets, allowing businesses to track the status, priority, and completion of deliveries efficiently.

Navigate to Delivery Job Sheet Report

  • Accessing the Job & Project Manager Section. On the left sidebar, click on "Job & Project Manager" to open job-related options.

  • Navigating to Delivery Job Sheet. Within the Job & Project Manager section, click on "Delivery Job Sheet" to manage delivery operations.
  • Navigating to Reports. Inside the "Delivery Job Sheet" section, click on "Reports" to generate detailed job reports.

  • Filter by PO/DO/Invoice No. Allows users to search for specific job sheets using Purchase Order (PO), Delivery Order (DO), or Invoice Number.
  • Filter by Employee. Select an employee's name to view job sheets assigned to them.
  • Filter by Status. Enables users to filter reports based on job status, such as Pending, Work in Progress, Completed, or Re-Open.
  • Select Start and End Date. Users can choose a date range to generate reports for a specific period.
  • Search Button. Clicking "Search" will filter and display relevant delivery job sheets based on selected criteria.
  • Download Report. Users can export the report for further analysis.

My Task - Delivery Job Sheet

The "My Task" section under the Delivery Job Sheet provides an overview of assigned tasks, including their status, priority, and action options. This section allows users to manage deliveries and track job progress efficiently.

Navigate to My Task - Delivery Job Sheet

  • Accessing the Job & Project Manager Section. On the left sidebar, click on "Job & Project Manager" to open job-related options.

  • Navigating to Delivery Job Sheet. Within the Job & Project Manager section, click on "Delivery Job Sheet" to manage delivery-related tasks.
  • Navigating to My Task. Inside the "Delivery Job Sheet" section, click on "My Task" to view assigned tasks.

  • Search Jobsheet. Users can filter tasks by entering a start and end date to narrow down the assigned jobs.
  • Task Summary. A task summary is displayed at the top, showing total tasks, pending, completed, and waiting tasks.
  • Task List. The main table displays all assigned tasks, including Subject, Date Added, Status, and Actions.
  • Task Status. Tasks are marked with different statuses such as Pending, Work in Progress, Re-Open, and Completed.
  • View Task. Clicking the "View" button allows users to check the details of a specific task.

CRM

v1.8

Welcome to the User Manual for adding a new client in the CRM system. This manual will guide you through the process of creating a new client record in the CRM. By following the steps below, you'll be able to efficiently manage and maintain your client database.

Before you can add a new client, make sure you have access to the CRM system. Here's how to access it:

  • Go to the Sidebar: In the main application interface, locate and click on the "Sidebar" or any relevant icon/button that grants you access to the CRM.
  • Click on CRM: Once you're in the sidebar, find the "CRM" option and click on it to access the Customer Relationship Management module.

 


Now that you've accessed the CRM, let's proceed to add a new client to your database:

  • Click "New Client": Within the CRM interface, you should see a button or link labeled "New Client." Click on this option to start creating a new client record.

 

 

You are now in the process of adding a new client. Follow these steps to fill in the client's details accurately:

  • Client Information Form: A new form or dialog box will appear, prompting you to input the client's information. This form typically includes fields for the client's name, contact information, and any other relevant data.
  • Fill the Client Details: Carefully enter the client's details, ensuring accuracy and completeness. Common fields to fill may include:
  • Client Name
  • Contact Number
  • Email Address
  • Address
  • Company Name (if applicable)
  • Notes or Comments (optional)

 

After you've filled in the client's details, it's important to save this information to your CRM:

  • Click "Add Customer": Once you've entered all the required client details, find the "Add Customer" button or an equivalent action to save the client's information.
  • Confirmation: You may receive a confirmation message indicating that the client has been successfully added to the CRM. Make sure to review this message to ensure that the operation was completed.

Your new client is now added to the CRM, and you can access their information whenever needed. It's essential to double-check the entered data for accuracy and completeness before saving.

 


Manage the Client

Upon successfully adding the new client, you can now manage and view your client list.

  • Navigate to the "Manage Clients" section within the CRM. Here, you will find the newly added client's information listed among your clients.

You've now completed the process of adding a new client to your CRM system. This client will be available for future interactions, and you can access their information in the "Manage Clients" section whenever needed.

If you encounter any issues or have further questions, please refer to the CRM's Help or Support section or reach out to your system administrator for assistance.


Client Groups

This guide will provide you with step-by-step instructions on how to work with client groups, including creating, editing, updating, and deleting groups, as well as grouping clients based on their respective categories.

 

Access the Sidebar

  • Start by logging into your CRM system and reaching the main dashboard.
  • Locate the sidebar, typically situated on the left-hand side of the screen.

Click on "Group Clients"

  • Within the sidebar, identify and select the "Group Clients" option. Click on it to access the client grouping features.

Managing Client Groups

  • After selecting "Group Clients," you will be presented with the following options:
  • Add a New Group: To create a new group, click on the "Add Group" or "Create Group" button. Provide a name and any other relevant information for the new group.
  • Edit an Existing Group: To modify an existing group, locate the group you want to edit from the list of groups. Select the "Edit" or "Modify" option for that group. Update the group's name or details as needed.
  • Update Group Details: If you want to update information related to a group (e.g., description or category), select the specific group and choose the "Update Details" option.
  • Delete a Group: To remove a group, select the group you wish to delete from the list and click on the "Delete" or "Remove" button. Note that this action will also remove any clients associated with that group.

Grouping Clients

To group clients based on their respective categories, follow these steps:

  • Navigate to the "Group Clients" section in the CRM.
  • Create or select an existing group to which you want to add clients.
  • Choose the clients you wish to associate with the group and move them into the selected group.
  • Clients are now grouped based on the category you've assigned, making it easier to manage and access them in the future.



Support Tickets - Unsolved

This section displays all unsolved support tickets submitted by clients. Users can track the status of each ticket and take necessary actions to resolve customer queries efficiently.

Navigate to Support Tickets

  • Accessing the Customer Relationship Management (CRM) Section. On the left sidebar, click on "Customer Relationship Management" to access CRM-related features.
  • Navigating to Support Tickets. Within the CRM section, click on "Support Tickets" to view and manage customer support inquiries.

  • Navigating to Unsolved Tickets. Inside the "Support Tickets" section, click on "Unsolved" to access a list of unresolved customer tickets.

  • Subject. Displays the title or issue submitted by the customer for easy identification.
  • Client. Shows the name of the client who submitted the ticket.
  • Added Date. The timestamp when the support ticket was created.
  • Status. Displays the current status of the ticket, such as "Waiting," "Processing," or "Solved."
  • Actions. Users can click the "View" button to check the details of the ticket or take action to resolve the issue.
  • Search Bar. Allows users to search for specific support tickets based on keywords.
  • Pagination. Enables users to navigate through multiple pages of tickets using the "Previous" and "Next" buttons.

Support Tickets - Manage Tickets

This section allows users to manage all support tickets submitted by clients. Users can track, update, and resolve customer queries efficiently while monitoring the ticket status.

Navigate to Manage Tickets

  • Accessing the Customer Relationship Management (CRM) Section. On the left sidebar, click on "Customer Relationship Management" to access CRM-related features.
  • Navigating to Support Tickets. Within the CRM section, click on "Support Tickets" to view and manage customer support inquiries.

  • Navigating to Manage Tickets. Inside the "Support Tickets" section, click on "Manage Tickets" to view and handle all support cases.

  • Subject. Displays the title or issue submitted by the customer for easy identification.
  • Client. Shows the name of the client who submitted the ticket.
  • Added Date. The timestamp when the support ticket was created.
  • Status. Displays the current status of the ticket, such as "Waiting," "Processing," or "Solved."
  • Actions. Users can click the "View" button to check the details of the ticket or take action to resolve the issue.
  • Search Bar. Allows users to search for specific support tickets using keywords.
  • Pagination. Enables users to navigate through multiple pages of tickets using the "Previous" and "Next" buttons.

File Manager

v1.8

The File Manager in the ERP System serves as a centralised hub for managing digital assets and documents within the organisation. It consists of three main sections: My Drive, Shared Folders, and Shared Files.

Accessing File Manager:

To access the File Manager, log in to the ERP System using your credentials. Once logged in, navigate to the File Manager section through the main menu or designated access point.

My Drive:

The My Drive section is a personalised space where users can manage their own files. Here's a breakdown of the features:

  1. File Actions:
  • Edit: Modify the content of files.
  • Delete: Remove unwanted files from My Drive.
  • Copy: Duplicate files within My Drive.
  • Share: Collaborate by sharing files with other users.
  • Download: Save files to your local device.
  1. Selection Options:
  • Select All: Choose all files in My Drive.
  • Unselect All: Deselect all selected files.
  • Invert Selection: Invert the current selection.
  • Delete: Delete the selected files.

 

Shared Folders:

In this section, users can access folders that are shared within the ERP System. Shared Folders are collaborative spaces where teams can store and organise files collectively.

Shared Files:

Shared Files display a list of files that have been shared across the organisation. Users can view, collaborate, and manage these files based on their access permissions.




Warning: include(content_projects.html): Failed to open stream: No such file or directory in /home/u106792371/domains/jsuitescloud.com/public_html/user-guide/index.php on line 111

Warning: include(): Failed opening 'content_projects.html' for inclusion (include_path='.:/opt/alt/php81/usr/share/pear:/opt/alt/php81/usr/share/php:/usr/share/pear:/usr/share/php') in /home/u106792371/domains/jsuitescloud.com/public_html/user-guide/index.php on line 111

Accounts

v1.8

Welcome to the Accounts section of our system! This user manual will guide you through the features and functionalities available in the Accounts module. This section is divided into two main components: Accounts and Transactions.

 

Accounts

  1. Manage Accounts:
  • What are Accounts? Accounts refer to the financial repositories where you track your financial activities. This section allows you to manage your accounts efficiently.
  • Features:
  • Provide Balance and Total Accounts: View the total balance and number of accounts at a glance.
  • Display Account Details: Show the account number, account name, and type for easy identification.
  • View, Edit, and Delete: Easily manage your accounts by viewing, editing, or deleting them.
  • Export to Excel: Export your account information to an Excel file for convenient record-keeping.

 

  1. Balance Sheet:
  • What is a Balance Sheet? The Balance Sheet provides a comprehensive overview of various account balances.
  • Features:
  • Display Various Account Names: View a list of account names for a holistic financial overview.
  • Show Balances: See the balance of each account for better financial insight.

  1. Account Statements:
  • What are Account Statements? Account Statements provide detailed records of transactions for a specific account.

 

  • Features:
  • Customizable Viewing: Choose the account, type, and date to view the desired statement.
  • View and Export: Click 'View' to see the statement or 'Export' to modify and export all account statements.

Transactions

  1. View Transactions:
  • Overview: View transactions from all accounts in one consolidated view.

  1. New Transactions:
  • Adding New Transactions: Add details of new transactions seamlessly.

 

  1. New Transfer:
  • Adding New Transfer: Transfer funds between accounts effortlessly.

  1. Income:
  • Income Transactions: Manage income transactions efficiently.
  • Add, View, Print, Delete: Perform various actions on income transactions.
  • Export to Excel: Export income transactions for further analysis.
  1. Expense:
  • Expense Transactions: Manage expense transactions seamlessly.
  • Add, View, Print, Delete: Perform various actions on expense transactions.
  • Export to Excel: Export expense transactions for better financial planning.
  1. Client Transactions:
  • Client Management: View, edit, and delete client lists.
  • Add New Clients: Easily add new clients to the system.
  • Communication Options: Select clients to email, SMS, or delete as needed.

 



Promo Code

v1.8

A Promo Code, short for promotional code, is a series of letters, numbers, or both, used by customers during the checkout process to obtain a discount or special offer on products or services. Promo codes are an effective marketing tool to attract and retain customers, providing them with incentives to make purchases or engage with a platform.

To access the Promo Code section, log in to your account and navigate to the designated area. Here, you will find options to create new promo codes and manage existing ones.

New Promo

Creating a New Promo Code

To create a new promo code, follow these steps:

  1. Click on the "New Promo" option.
  2. Fill in the required information:
  • Promo Code: Create a unique code for the promotion.
  • Amount: Specify the discount or offer amount.
  • Quantity: Set the total quantity of promo codes available.
  • Validity: Choose the start and end date for the promo.
  • Link to Account: Decide whether the promo code is linked to an account.
  • Choose Account: If linked, select the specific account(s).
  1. Save your changes.

Manage Promo

Viewing Promo Code List

Inside the "Manage Promo" section, you will find a comprehensive list of all promo codes. This list includes:

  • Number of Active Promo Codes
  • Number of Used Promo Codes
  • Number of Expired Promo Codes
  • Total Promo Codes

Promo Code Details

The list provides detailed information for each promo code:

  • Code: The unique identifier for the promo.
  • Amount: The value or percentage of the discount.
  • Valid Date: The start and end date of the promo's validity.
  • Status: Indicates whether the promo is active, used, or expired.
  • Available: The remaining quantity of available promo codes.

Actions on Promo Codes

For each promo code, you can take various actions:

  • Edit: Modify the details of the promo code.
  • Deactivate: Temporarily disable the promo code.
  • Delete: Permanently remove the promo code from the system.

 


Data And Reports

v1.8

Welcome to the Data and Reports section of our software. This user manual will guide you through the various features and functionalities available to help you access and analyze data and generate reports efficiently. You can retrieve detailed financial and statistical information, view graphical representations, and export data as needed.

 

Account Statements

  • To view account statements:
  • Select the desired account.
  • Choose the account type.
  • Specify the "From" and "To" date.
  • Click "View" to see the statement.

  • To export data:
  • Click the "Export Data" button.
  • Choose the specific data you want to export.

 

Generating Customer Account Statements

  •  Choose the customer.
  • Specify transaction type, from date, and to date.
  • Click "View" to access customer account statements.

Exporting Customer Data

  • Similar to account statements, export customer data with ease.

Supplier Account Overview

  • Select the supplier.
  • Specify transaction type, from date, and to date.
  • Click "View" to see supplier account statements.

Tax Statement Details

  • Choose the specific tax details.
  • Specify transaction type, from date, and to date.
  • Click "View" to access tax statements.

Product Sales Overview

  • Get detailed product sales reports.
  • Filter by customer name, date, product name, quantity, amount, and discount.

Graphical Reports

Product Categories in Pie Chart

  • Access the "Product Categories" section to view a pie chart representation.

Trending Products

  • Navigate to the "Trending Products" section for insights into product trends.

Profit

  • Visit the "Profit" section to visualise profit data.

Top_Customers

  • Explore the "Top_Customers" section for a graphical representation.

Income vs Expenses in Pie Chart

  • Access the "Income vs Expenses" section for a pie chart representation.

Income

  • Go to the "Income" section for graphical income reports.

Expenses

  • Visit the "Expenses" section for graphical expense reports.

Business Registers

The "Business Registers" section under Data & Reports provides an overview of business register activities, including employee usernames, open and close dates, statuses, and actions. This section helps track business operations efficiently.

Navigate to Business Registers

  • Accessing the Reports & Analytics Section. On the left sidebar, click on "Reports & Analytics" to open reporting-related options.

  • Navigating to Data & Reports. Within the Reports & Analytics section, click on "Data & Reports" to access business data.
  • Navigating to Business Registers. Inside the "Data & Reports" section, click on "Business Registers" to view register activities.

  • Employee Username. Displays the username of the employee associated with the register.
  • Open Date. Shows the date and time when the register was opened.
  • Close Date. Displays the date and time when the register was closed.
  • Status. Indicates the status of the register, whether it is "Active" or "Closed."
  • View Register. Clicking the "View" button allows users to check the details of a specific register.

  • Explore company statistics for income, expenses, and sales in the last 12 months.
  • View detailed statistics based on month, including income, expenses, sales, invoices, and sold products.

  • See total profit and total monthly profit.
  • Set a custom range based on business locations, from date and to date.

  • View total income and total monthly income.
  • Set a custom range based on business locations, from date and to date.

  • See total expenses and total monthly expenses.
  • Set a custom range based on business locations, from date and to date.

  • View total sales and total monthly sales.
  • Set a custom range based on business locations, from date and to date.

  • See total sales, total product quantity, total monthly sales, and total monthly product quantity.
  • Set a custom range based on business locations, from date and to date.

  • View total sales commission and total monthly sales commission.
  • Set a custom range based on the employee, from date and to date.


Miscellaneous

v1.8

The Miscellaneous module within the ERP System encompasses three key components - Notes, Calendar, and Documents. These features are designed to enhance organisation, communication, and document management within the system. The purpose of the Miscellaneous module is to provide users with a centralised platform for managing notes, events, and documents seamlessly, improving overall efficiency and collaboration.

This manual is intended for users of the ERP System who need to utilise the Miscellaneous module for better organisation and management of notes, events, and documents.

 

Notes

To access the Notes section, navigate to the Miscellaneous module from the main menu. Click on the "Notes" option to view and manage your notes. View a list of existing notes, displaying their titles, date added, and available actions.

Create new notes by selecting the "Add Note" option. Input the note's title and content. Your new note will be added to the list.

Each note entry provides information such as the title, date added, and available actions for editing or deleting. Perform actions on notes, including editing and deleting. Use the provided buttons next to each note entry to execute these actions.

Calendar

Access the Calendar by selecting the "Calendar" option within the Miscellaneous module. View a comprehensive calendar displaying the current date and all events added to the system.

Add new events by selecting the "Add Event" option. Input event details, including title, date, and description. The new event will be reflected in the calendar. Each calendar entry provides information about the event, including the title, date, and any additional details.

Documents

Access the Documents section by choosing the "Documents" option in the Miscellaneous module. View a list of uploaded documents, showing titles, dates added, and available actions. Upload new documents by selecting the "Upload Document" option. Attach the file, provide a title, and upload. The document will be added to the list. Each document entry displays information such as the title, date added, and available actions for managing the document. Perform actions on documents, including downloading and deleting. Utilise the provided buttons next to each document entry to execute these actions.


Services

The "Services" module under System & Miscellaneous allows users to manage various services offered by the business, including pricing and categorization. Users can view, edit, or delete services, ensuring streamlined service management.

Navigating to Services

  • Accessing Services. Navigate to "System & Miscellaneous" from the left sidebar and click on "Services."

  • Adding a New Service. Click the "Add New" button at the top to create a new service entry.
  • Viewing Services. The service list displays the following details:
  • Service Name. The name of the service being offered.
  • Service Price. The cost of the service.
  • Service Category. The category under which the service falls, such as "Packages," "Services," or "2 in 1."

Managing Services

  • Viewing Service Details. Click the "View" button next to a service entry to see full details.
  • Editing a Service. Click the "Edit" button to modify service information.
  • Deleting a Service. Click the "Delete" button to remove a service from the list.

Service Categories

  • Packages. Bundled services offered at a specific price.
  • Services. Individual service offerings.
  • 2 in 1. Special service packages that combine two services.

Modules

Modules

The Modules section under System & Miscellaneous allows users to manage different software features and functionalities within the system. It includes:

  • Modules List. View all available modules in the system.
  • Add Module. Add new modules to enhance system capabilities.
  • Module Permission. Control access and permissions for different modules.
  • Subcriptions. Manage module subscriptions and activations.
  • Customer Modules. Assign specific modules to customers based on their requirements.
  • Customer Modules Permission. Allows administrators to manage access and control which system modules are available to customers.

Vehicles

The Vehicles module allows users to manage company or employee vehicles efficiently. This section includes vehicle details such as registration number, employee name, vehicle make, model, fuel type, manufacture year, color, and available actions.

Accessing the Vehicles Module

  • Navigate to System & Miscellaneous: From the left sidebar, click on System & Miscellaneous.
  • Select Vehicles: Under System & Miscellaneous, click on Vehicles to access the vehicle management page.

Vehicle Records

  • Registration No: Unique vehicle registration number.
  • Employee Name: The employee associated with the vehicle.
  • Make & Model: Specifies the make and model of the vehicle.
  • Vehicle No: Internal vehicle number assigned.
  • Fuel Type: Type of fuel the vehicle uses (e.g., Diesel, Petrol).
  • Manufacture Year: The year the vehicle was manufactured.
  • Color: The color of the vehicle.

Actions

  • View: Click on the View button to see the full details of the vehicle.
  • Edit: Click the Edit button to modify vehicle details.
  • Delete: Click the Delete button to remove the vehicle record.

Adding a New Vehicle

  • Click "Add New": Click the Add New button to register a new vehicle.
  • Fill Vehicle Details: Provide all required information such as Registration No, Employee Name, Make, Model, etc.
  • Save: Click the Save button to store the new vehicle details.

Office Forms

The Office Forms module under System & Miscellaneous allows users to manage important office documents efficiently. Users can upload, view, download, and delete office-related forms in a structured format.

Accessing Office Forms

  • Navigate to System & Miscellaneous. On the left sidebar, locate and click on "System & Miscellaneous."
  • Select Office Forms. From the dropdown menu, choose the "Office Forms" option.

Managing Office Forms

  • Viewing Forms. Click on the "View" button next to each file entry to preview its contents.
  • Downloading Forms. Click the "Download" button to save a copy of the form to your device.
  • Deleting Forms. Click the "Delete" button to remove an office form permanently.

Adding a New Office Form

  • Click on "Add New". On the top section of the page, click the "Add New" button.
  • Upload the File. Select the document you wish to upload and confirm the upload process.

This module ensures all office-related documents are well-organized and accessible when needed. Users can efficiently manage office documentation in a single platform.

ChatGPT

The JSoft ChatGPT module provides an AI-powered chat system within the ERP system. Users can interact with ChatGPT directly for quick responses, automation, and assistance with business queries.

Accessing JSoft ChatGPT

  • Navigate to System & Miscellaneous. On the left sidebar, locate and click on "System & Miscellaneous."
  • Select ChatGPT. Click on "ChatGPT" to open the AI chat module.

Using JSoft ChatGPT

  • Starting a New Chat. Click the "New Chat" button to begin a conversation.
  • Selecting AI Model. Choose between different AI models like "GPT-4" for standard or advanced responses.
  • Typing a Query. Enter your question or command, and ChatGPT will respond instantly.

JSoft ChatGPT is integrated into the ERP system to enhance user experience and streamline business processes efficiently.


E-Commerce

v1.8

Welcome to the E-Commerce section of the ERP System. This module is designed to streamline and manage various aspects of your online business, providing you with tools to efficiently handle online platforms, categories, subcategories, publishing, and analytics. Below is a detailed guide on how to navigate and utilize each component of the E-Commerce module.

 

 

Online Platforms

In this section, you can manage a list of e-commerce online platforms. To add a new platform, follow these steps:

  • Click on the "Online Platforms" tab.
  • A list of existing platforms will be displayed, including their names and settings.
  • To add a new platform, click on the "Add Platform" button.
  • Fill in the required details such as Platform Name and settings.
  • Save the changes.

 

Categories

Manage and organize categories for your e-commerce platforms in this section:

  • Navigate to the "Categories" tab.
  • View the list of categories, categorized by name and available actions (edit and delete).
  • Add a new category by clicking on the "Add Category" button.
  • Choose which online platform categories you want to view.
  • Edit or delete existing categories as needed.

 

Sub Categories

This section allows you to manage subcategories efficiently:

  • Visit the "Sub Categories" tab.
  • View the list of subcategories, listed by Sub Category Name and Action.
  • Choose to view subcategories based on online platforms and categories.
  • Add new subcategories by clicking on the "Add Sub Category" button.

 

Publishing

Effortlessly manage and publish products in this section:

  • Head to the "Publishing" tab.
  • View the list of products set to be published to undefined.
  • Export the list to Excel for offline reference.
  • Filter products by current platforms, categories, subcategories, and target platforms.
  • The table includes Product Name, Product Price, Online Price, and Action.

 

Analytics

Gain insights into the performance of your e-commerce platforms with the Analytics section:

  • Go to the "Analytics" tab.
  • Filter data by current platforms, start date, and end date.
  • View total numbers for POS Offline Sales and Online Sales.
  • Explore metrics such as total sales, orders, unique products, and total tax.


HRM

v1.8

Welcome to the User Manual for your HRM (Human Resource Management) system. This guide will provide you with step-by-step instructions on how to navigate and use various features of the HRM system for employee management, attendance tracking, and holiday management.

 

Access the HRM Sidebar

  • Start by logging into your HRM system and accessing the main dashboard.
  • Locate the sidebar, usually situated on the left-hand side of the screen.

Human Resources - Attendance Management

Manage Clock In / Clock Out

The **Manage Clock In / Clock Out** module allows administrators to track and manage employees' work hours efficiently. It displays key details such as:

  • Employee Name – Shows the name of the employee.
  • Date – The recorded date of attendance.
  • Login Hours – Tracks total working hours.
  • Clock In / Clock Out – Displays timestamps for employee entries and exits.
  • Action – Allows HR personnel to manage attendance entries, including edits and deletions.

Attendance Report

The **Attendance Report** provides a **comprehensive** overview of employee attendance records. It enables HR managers to track employee movements, ensuring compliance with company policies. Key features include:

  • Employee Name – Displays names of employees.
  • Date – The date for the attendance record.
  • Clock In / Clock Out – Timestamp for employee entry and exit.
  • Clock In / Out Photo – Captures images of employees at the time of clocking in/out for verification.
  • Clock In / Out Location – Records GPS locations for remote workforce tracking.
  • Total Hours – Summarizes work duration.
  • OT & Allowance – Displays overtime hours and additional allowances.

Break Status

The **Break Status** module provides a real-time view of employees' login and break status. It helps HR personnel monitor productivity and ensure that employees adhere to assigned work hours.

  • Name – Lists all employees in the organization.
  • Role – Displays the employee's role (e.g., Business Manager, Sales Manager).
  • Account Status – Indicates whether the account is active or inactive.
  • Clock In Status – Shows whether the employee has logged in for the day.
  • Real-time Monitoring – Managers can view current employee activity.

Daily Attendance

The **Daily Attendance** module tracks employees' work status on a day-to-day basis. It highlights attendance patterns, including early arrivals, late logins, and absences.

  • Attendance Timings – Displays standard clock-in (09:00 AM) and clock-out (06:00 PM) times.
  • Today’s Attendance – List of employees present and their time-in/out records.
  • Absent Employee List – Displays employees who failed to log in for the day.
  • Auto Logout – Automatically logs employees out if no activity is detected past a certain time.
  • Download Reports – Provides **PDF** and **Excel** download options for attendance records.

Attendance KPI

The **Attendance KPI** (Key Performance Indicator) report helps HR managers analyze attendance trends and evaluate employee punctuality. This module is crucial for performance assessment and HR decision-making.

  • Employee Name & ID – Identifies employees being evaluated.
  • Department & Employee Type – Categorizes staff by department and employment type.
  • Date Range – Filters data based on a specific time frame.
  • Total Attendance – Tracks total working days attended.
  • Total MC (Medical Leave) – Displays sick leave days taken.
  • Total Late Attendance – Summarizes instances of late arrivals.
  • Total OT Hours – Calculates overtime hours worked.
  • Total Balance Annual Leaves – Tracks remaining leave entitlement.
  • KPI Indication – Highlights employee performance based on attendance metrics.

Attendance Settings

Break Setting

  • To configure break settings, access the sidebar and find the "Break Setting" section.
  • Clicking on "Break Setting" will allow you to modify break times based on your preferences.

 

Break Status

  • To check employee break status, go to the sidebar and look for the "Break Status" section.

 

Viewing Employee Holiday Data

  • The "Holiday" section provides a report on employees who have taken holidays. It displays all holiday-related data.



FWMS

v1.8

FWMS

FWMS, or Foreign Workforce Management System, is an integral part of the ERP (Enterprise Resource Planning) system. It is designed to streamline the management of foreign clients and employees within an organization. FWMS facilitates efficient tracking, documentation, and reporting of data related to foreign clients and employees.

Key Features of FWMS

  • Client Management: Easily view and manage foreign clients with details such as name, phone, address, ROC, email, company, and actions.
  • Employee Management: Efficiently handle foreign employees with details including name, company, passport information, passport expiry, permit details, permit expiry, passport status, and permit status.
  • Reporting: Generate comprehensive reports for both companies and employees, allowing users to customize and export reports in PDF format.

 

Managing Clients

  • Viewing Foreign Clients

Navigate to the Clients section to access a list of registered foreign clients. The list is categorized and can be sorted by Name, Phone, Address, ROC, Email, Company, and Actions.

  • Sorting and Filtering

Efficiently sort and filter the client list based on specific criteria, making it easy to locate and manage relevant information.

  • Adding New Foreign Clients

Simplify the process of adding new foreign clients directly from the client list, ensuring seamless integration into the system.

 

Managing Employees

  • Viewing Foreign Employees

Access the Employees section to view a list of foreign employees registered in the system. The list can be sorted by Name, Company, Passport, Passport Expiry, Permit, Permit Expiry, Passport Status, and Permit Status.

  • Sorting and Filtering

Effortlessly sort and filter the employee list to quickly identify and manage relevant data.

  • Adding New Foreign Employees

Streamline the addition of new foreign employees directly from the employee list, maintaining an up-to-date record of workforce information.

 

FWMS Reports

  • Accessing Reports

Navigate to the FWMS Reports section to access a comprehensive list of reports for both companies and employees.

  • Customizing Reports

Choose specific companies and employees to generate customized reports, providing detailed insights into various parameters such as Name, Client, Country, Passport Number, Passport Expiry, Permit, and Permit Expiry.

  • Exporting Reports to PDF

Export generated reports to PDF format for easy sharing and documentation purposes.



Scheduler

v1.8

Introduction

Overview

The Scheduler in the ERP system is a powerful tool designed to automate and manage various tasks and processes within the organization. It allows users to set up schedules for specific activities, ensuring timely execution and streamlining business operations.

Purpose

The primary purpose of the Scheduler is to enhance efficiency by automating repetitive tasks, such as report generation, data backups, and other routine activities. It provides users with the ability to schedule tasks at predefined intervals, reducing manual intervention and minimizing the risk of human error.

Key Features

  • Schedule creation and modification
  • Scheduler alerts for timely notifications
  • Module configuration for task association
  • Email notifications for task completion
  • Schedule list for easy tracking and management

Schedule Management

Adding a Schedule

In the "Schedule" section, click on the "Add Schedule" button. Fill in the required details such as run scheduler alert before, module, email to, and schedule for. Save the schedule to activate it.

Modifying a Schedule

To modify a schedule, select the desired schedule from the list, and click on the "Edit" or "Modify" option. Update the necessary information and save the changes.

Deleting a Schedule

To delete a schedule, choose the schedule from the list, and click on the "Delete" option. Confirm the deletion to remove the schedule from the system.

Understanding Scheduler Alerts

Scheduler alerts notify users about upcoming scheduled tasks. Configure the "run scheduler alert before" option to receive timely alerts, ensuring that you stay informed about task execution.

Configuring Module and Email Settings

Associate schedules with specific modules and configure email settings to receive notifications upon task completion. This ensures that tasks are executed within the intended context, and relevant stakeholders are informed.

 

Schedule List

Viewing the Schedule List

Navigate to the "Schedule List" section to view a comprehensive list of all schedules. This section provides an overview of scheduled tasks, their frequency, creation date, and associated actions.

Sorting and Filtering

Use sorting and filtering options to organize the schedule list based on your preferences. This allows for quick identification of specific schedules and their details.

Understanding Schedule List Columns

The schedule list includes columns such as "Schedule For," "Days," "Created At," and "Actions." Familiarize yourself with these columns to interpret the schedule information efficiently.

Performing Actions on Schedules

Utilize the available actions on the schedule list, such as editing, deleting, or executing a schedule, to manage and control the scheduling process effectively.

 



Asset Management

v1.8

Asset management in an ERP system involves the systematic handling of an organization's assets, including tracking, maintaining, and optimizing their usage. This user manual will guide you through the various features of the Asset Management module, which includes View Assets, Asset History, Asset Category, Asset Sub Category, Asset Status, Comments, and Print Barcode.

View Assets:

The View Assets section displays a comprehensive list of all assets in the system. This list includes essential information such as Image, Asset ID, Asset Model No, Name, Assign Employee, Unit Price, and Date of Purchase. Users can convert this list to Excel, CSV, PDF formats, and also print it. This feature facilitates easy access and management of all assets within the organization.

Asset History:

Asset History provides a chronological record of each asset's history. It includes Asset ID, Assign Employee, action taken, and the creation date of the asset. This feature allows users to track changes and actions associated with each asset over time.

Asset Category:

Asset Category displays a list of all asset categories. Each category is identified by a unique number, name, description, and creation date. This feature helps organize assets based on their categories, making it easier to manage and analyze them.

Asset Sub Category:

Asset Sub Category is a list of subcategories within the system. Users can add or create new subcategories and filter them based on Asset Category, name, description, creation date, and actions. This feature enhances the organization of assets into more specific subcategories.

Asset Status:

Asset Status provides a list of the current status of each asset. It includes the name, description, creation date, and actions (edit and delete) for each status. This feature allows users to manage the status of assets, ensuring accurate and up-to-date information.

Comments:

Comments display a list of comments associated with assets. Each comment is labeled by Asset ID, date created by, and date created at. This feature enables communication and documentation of relevant information regarding specific assets.

Print Barcode:

Print Barcode is a feature that provides a list of barcodes within the system. The list includes the name, barcode, description, and an option to print. This feature is essential for generating and managing barcode labels for efficient asset tracking.

 

 



Payroll

v1.8

Welcome to the User Manual for your Payroll Management system. This guide will walk you through the process of managing employee payroll, including settings, payslip generation, and payment voucher creation.

What is Payroll?

Payroll is a system for calculating and disbursing employee compensation, including salaries, allowances, and deductions. This system ensures that employees are paid accurately and on time.

Accessing Payroll

  • Start by logging into your System and locating the sidebar on the left-hand side of the screen.
  • Within the Payroll section, you will find several options: "Settings," "Payroll," "View Payslips," and "Payroll Report."

Employee Settings

  • Click on "Settings" to access employee settings. Here, you can insert employee information for payroll management.

Insert Employee Information

  • After entering employee details, don't forget to click "Save" to ensure the information is updated in the system.

Payroll Section

  • Next, click on "Payroll." This section allows you to choose which employee's payslip you want to generate.

Allowances

  • Inside the payroll section, you can manage employee allowances. If an employee is entitled to specific allowances, you can add these details.

Generate Payslip

  • After providing the necessary details, click "Proceed." The system will generate the payslip for the selected employee.


Payment Voucher

  • Next, there is the option for generating a payment voucher. Click "Generate Payment Voucher."

Insert Receiver/Employee Information

  • You will be prompted to insert receiver or employee information, including the recipient's name and payment details.

Generate Payment Voucher

  • After filling in the required information, click "Generate Payment Voucher" to create a voucher for the payment.


Accessing "View Payslips"

  • In the Payroll section, you can find the "View Payslips" option. Click on it to access your employees' payslips.

Viewing Payslips

  • By clicking "View Payslips," you can see the payslips for your employees. These payslips contain information about their earnings and deductions.

Printing Payslips

  • If needed, you can print the employee payslips for your records or distribution. Look for a "Print" or "Download" option to obtain a hard copy.

Accessing "Payroll Report"

  • The "Payroll Report" option is also found under the Payroll section. Click on it to generate payroll reports.

Sorting Payroll Reports

  • After clicking "Payroll Report," you can sort the reports by the following criteria:
  • Employee Name: Sort the reports by employee names to view individual payroll details.
  • All: Choose "All" to view a consolidated payroll report for all employees.
  • Report Format: Select the desired report format or layout.
  • Month: Filter the reports by specifying the month for which you want to generate the payroll report.



Claims

v1.8

This guide will help you understand and navigate the process of managing claims, including adding claims, reviewing them, generating reports, and managing claim categories.

What is a Claim?

A claim is a request made by an employee for reimbursement, compensation, or approval for expenses incurred in the course of their work. Claims can include expenses such as travel, medical, or other work-related costs.

Accessing "Claims"

  • Begin by logging into your Claims Management system and locate the sidebar on the left-hand side of the screen.

Adding a Claim

  • Under "Claims," click on "Add Claims" to initiate the process of adding a new claim.

Filling in Claim Details

  • You need to fill in the details of the employee's details who is making the claim. The employee should also provide supporting documents.
  • After filling in the required information and attaching supporting documents, click "Add Claims" to submit the claim.

Reviewing Claims

  • To review claims that have been submitted, click on "Claims." Here, you will see a list of employees who have requested a claim.

Changing Claim Status

  • In the "Claims" section, you can change the status of a claim to "Approved," "On Hold," or "Pending." This will automatically update the claim's status in the claims list.

Accessing Reports

  • To view claim reports, click on "Reports."

Viewing Claim Reports

  • In the "Reports" section, you will see all the claim reports that have been made. You can sort these reports based on employee, claim category, and dates.

Viewing Claim Information

  • You can view detailed information about each claim, including the employee's name, claim category, and dates.

Viewing and Printing in PDF

  • The claim information can be viewed in PDF format and printed for your records.

Adding Claim Categories

  • To add new claim categories, click on "Add Category."
  • You can add any claim category you need, such as "Travel," "Medical," or "Emergency."

Viewing Category List

  • Click on "Category List" to see all the claim categories, including the ones you've just added. Also you can edit directly from the category list.



Settings

v1.8

The Settings section in an Enterprise Resource Planning (ERP) system is a crucial area that allows users to configure and customize various aspects of the system to align with the organization's specific needs and requirements. In this manual, we will explore three key components within the Settings section: Permissions, Dashboard Settings, and Subscribe Settings.

Permissions

Permissions play a pivotal role in ensuring that employees have appropriate access rights and privileges within the ERP system. It involves defining what actions each user or role can perform, safeguarding sensitive data and maintaining the integrity of the system.

Setting Permissions

  1. Access the Permissions Section: Navigate to the Settings menu and select "Permissions."
  2. Role-Based Permissions: Define permissions based on roles. Each role corresponds to a set of responsibilities within the organization.
  3. Permission Granularity: Specify detailed permissions for each role, such as read, write, edit, or delete access to specific modules or data.

Dashboard Settings

The Dashboard Settings section allows users to tailor the ERP system's dashboard according to their preferences. This customization enhances user experience and ensures that relevant information is easily accessible.

3.2 Configuring Dashboard Settings

  1. Access the Dashboard Settings: Go to the Settings menu and select "Dashboard Settings."
  2. Section Configuration: Enable or disable specific section to streamline the information displayed on the dashboard.
  3. Data Visualization: Choose visualization options for graphs, charts, and key performance indicators (KPIs).

 

Subscribe Settings

Subscribe Settings in the ERP system pertain to modules that users can opt to receive updates or notifications for. This feature ensures that users stay informed about changes and updates relevant to their responsibilities.

Managing Subscriptions

  1. Access Subscribe Settings: Navigate to the Settings menu and select "Subscribe."
  2. Module Selection: Choose which modules to subscribe or unsubscribe from based on relevance.
  3. Notification Preferences: Configure notification settings for subscribed modules, such as frequency and preferred communication channels.



Digital Marketing

v1.8

Welcome to the Digital Marketing module of our Enterprise Resource Planning (ERP) system. This module is designed to streamline your marketing efforts, enhance customer engagement, and provide powerful tools for managing various aspects of your digital marketing campaigns.

Digital Marketing in the ERP system encompasses various features that enable efficient communication with customers. The key components include managing customer information, contact lists, subscriber lists, folders, transactional communications, and specialized tools for SMS, email, and WhatsApp marketing.

 

Customer List

The Customer List provides an organized view of registered customers within the system. Details such as name, email, phone, address, and client type are available for easy reference.

 

Contact Management

Contact Management allows you to maintain a list of contacts with details such as first name, last name, email, SMS, and WhatsApp. Edit, view, and delete options are available for each contact.

List Management

List Management displays subscriber lists, showing the name and unique subscribers. You can edit, view, see contacts, and delete lists. The contact button redirects you to the Contact List.

 

Folder Management

Folder Management presents a list of folders in the system, sortable by name and unique subscribers. You can edit, view, see contacts, and delete folders. The contact button redirects you to the Contact List.

 

Transactional

Transactional comprises three sub-sections: Email, SMS, and WhatsApp.

  • Emails: Lists emails to be sent, sorted by Subject, Messages, Customer Emails, No of Customers, and Sent Date.

 

  • SMS: Displays a list of SMS sent to customers, sorted by Messages, Customer Phone No’s, No of Customers, and Sent Date.

 

  • WhatsApp: Presents a list of WhatsApp messages sent to customers, sorted by Messages, Customer Phone No’s, No of Customers, and Sent Date.

 

SMS Marketing

SMS Marketing features a list of email campaigns, sortable by Name, Status, Subject, and Scheduled. You can edit, view, and delete campaigns.

 

Email Marketing

Email Marketing mirrors SMS Marketing but focuses on email campaigns. It includes a list sorted by Name, Status, Subject, and Scheduled. You can edit, view, and delete campaigns.

 

WhatsApp Marketing

WhatsApp Marketing mirrors whatsapp Marketing but focuses on WhatsApp campaigns. It includes a list sorted by Name, Status, Subject, and Scheduled. You can add, edit, view, and delete campaigns.

 

Settings

The Settings section lists API Keys, providing the necessary configurations for seamless integration with external systems.

 

Conclusion

This manual serves as a guide to navigating and utilizing the Digital Marketing module within our ERP system. For further assistance or inquiries, please refer to our support documentation or contact our dedicated support team. Thank you for choosing our ERP system for your digital marketing needs.